精耕细作十五载专注高端定制GPS定位系统

                  感谢万千用户信赖

专注研发GPS定位器系统

全国统一服务热线:4006-585-586    4000-615-886大 客 户  服务专线:189-1153-6935

北京gps车辆定位

特种车辆北斗/GPS解决方案

特种作业车辆

客户群体:110/119/122等警用车、120急救车、保险理赔车、银行押运车、电力/电信等车辆
宣传口号:特种车辆,有我安达天下GPS保驾护航!



当您遇到如下问题时:

 --无法同时监控大量目标;
 --无法随时确定其瞬间位置并保证其执行任务期间安全的监测手段;
 --无法实施有效的管理、调遣和援救;
 --目前几乎所有的安全防范报警系统仅能为固定目标提供服务,而对移动用户在进行中被劫时,就显得无能为力了;
 --无法对报警信息进行更加快速地反应;
 --无法对对敏感区域进行重点监控;
 --无法将事发现场的实时语音、视频等重要证据进行记录;




我们提出的行业解决之道:

 --远程监听和摄像功能,对特种车辆行驶过程进行录像和远程监控,便于指挥和调度警力;
 --7*24小时全球卫星实时定位监控,可以提高警方的响应速度,随时了解车辆状况,进行高效率的调度;
 --快速的报警处理机制,将案件带来损失降低到最小限度;
 --提供多种监控方式,可对特定区域和线路进行重点监控;
 --车辆远程控制,紧急情况下,可以通过车载终端对车辆进行远程控制,为公安部门争取宝贵处警时间;
 --历史轨迹纪录查询,监管车辆在行驶过程中的轨迹信息将被纪录保存,方便事后查询,是案件分析的得力助手;
 --统一的GPS监控调度平台,大大提高快速反应能力,保障人民生命财产安全;
 --丰富灵活的GPS报表统计功能,辅助案件分析,提高破案率;
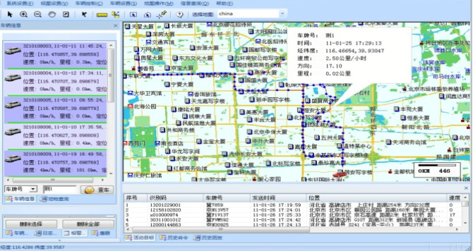
我们的GPS监控系统:



客服热线:4006-585-586

北京市朝阳区延静里中街3号院17号楼一层

QQ在线客服

微信在线客服

客服中心
联系方式
18911536935
010-65086698
- 销售经理
扫一扫,咨询更多